Sistemas de Visualización SCADA-HMI

Los sistemas HMI para PC y Paneles de Operador visualizan procesos industriales en tiempo real. Las PC ejecutan SCADA avanzado (como Haiwell Cloud) con historización, alarmas y acceso web multiusuario. Los paneles táctiles embebidos ofrecen interfaz local robusta (IP65), ideales para máquinas y plantas. Ambos soportan comunicación Modbus TCP/RTU, Profinet, Ethernet IP, OPC y MQTT para IoT, permiten monitoreo remoto, diagnóstico preventivo y control intuitivo.

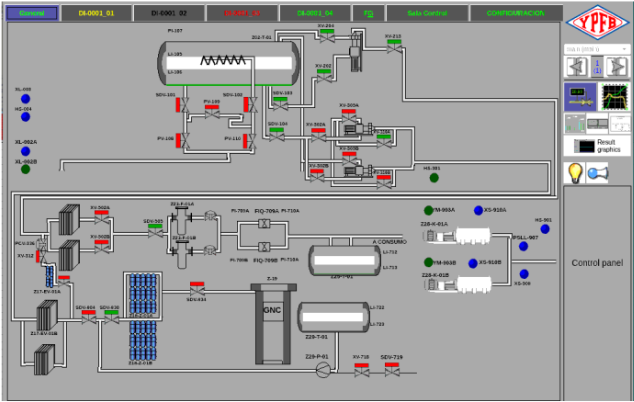
OpenSCADA Software Libre

OpenSCADA (oscada.org) es plataforma SCADA open-source modular y multiplataforma, diseñada para flexibilidad industrial. Soporta protocolos Modbus, SNMP, Profinet, IEC-104, OPC y SoftPLCs, con visualización web, adquisición de datos, alarmas y archivado histórico


Ideal para Industria: Bajo licencia libre GPL, personalizable y escalable. Integrable con ecosistema OpenPLANT para monitoreo IoT, transformando automatización en ventaja competitiva con la inversión mínima.

Descubra más

Cloud SCADA Free Haiwell

SCADA Cloud Haiwell: plataforma IoT gratuita sin licencias por tags. Monitoreo remoto vía web/app, historización, alarmas y reportes en tiempo real. Integración nativa con PLC Haiwell y dispositivos OpenPLANT mediante Modbus/Profinet/OPC/MQTT, otros. Viabiliza Industria 4.0 sin inversión en servidores ni equipos IT/OT. Transforma variables industriales en datos inteligentes accesibles desde cualquier lugar, con soporte técnico .

Descubra más

Panel HMI Serie A Haiwell

HMI Serie A de Haiwell: pantallas táctiles 7"-10" con resolución alta, procesador industrial y protección IP65. Programación intuitiva con Haiwell Cloud SCADA, comunicación Ethernet, Modbus TCP/RTU, Profinet, OPC y MQTT nativos. Integración plug-and-play con PLC Haiwell y dispositivos OpenPLANT.


Visualización local, alarmas, CCTV y monitoreo IoT sin licencias adicionales. Robusto, accesible y con soporte técnico .

Descubra más

IPC All in One Serie R Haiwell

HMI Serie A de Haiwell: pantallas táctiles 15"-21" con resolución alta, procesador industrial y protección IP65. Programación intuitiva con Haiwell Cloud SCADA, comunicación RS-485, Ethernet, Modbus TCP/RTU, Profinet, OPC y MQTT nativos. Integración plug-and-play con PLC Haiwell y dispositivos OpenPLANT.

Descubra más